Renewable EnergyTech & Forward Green B2B

13 – 14 Mar 2025 | Thessaloniki , Greece

Avokado

www.avokado.energyAthens, Greece
2 profile visits

About

Avokado is a fresh and innovative deep-tech startup in the Energy AI space, backed by a global energy and industrial company, METLEN Energy & Metals. We aim to revolutionize the energy sector by bringing Artificial Intelligence at the service of green energy transition and the flexibility market. We provide B2B solutions that cater to the evolving needs of businesses.

Our main offerings are:

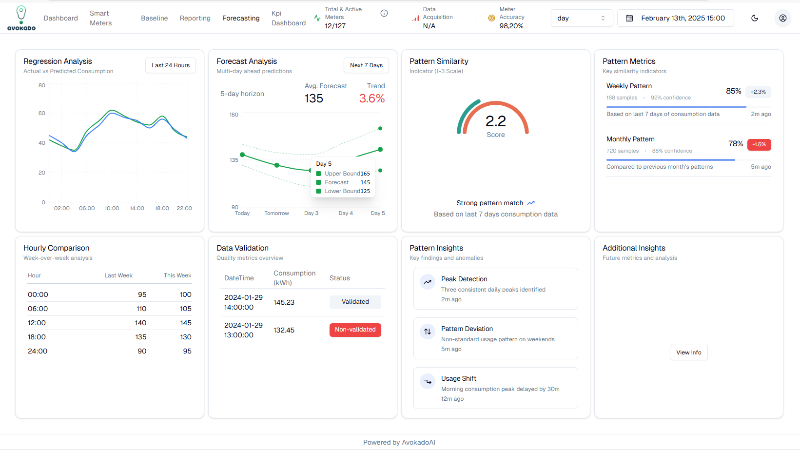
  • AVOX SaaS Algorithmic platform for management and visualization of various Corporate Prosumer Assets (EV, Chargers, Meters, Batteries, PV, Inverters) and Algorithmic KPIs management (Baseline, Forecasting, Regression, HEDNO data integration, Similarity metrics, DAM vs HEDNO vs DEMAND, RES predictions, financial case if scenarios, Energy KPIs, Correlations, Causality)

AVOX is using the powerful AVOKADOAI algorithmic toolbox, with more than 20 algos executing automatically @ the back-end, on HEDNO or AMR data

The algorithms are also analyzing asset correlation and provide causality reasoning and various observations, under supervised training

  • Indicated Algos toolbox integrated into AVOX:
    - Trend forecasting (residential/business)
    - Similarity of consumption patterns
    - Energy consumption forecasting
    - Baseline energy model/energy efficiency KPIs
    - PV production Forecasting
    - Battery storage optimization

  • Smart cities insights
    - Monthly energy consumption comparison
    - Consumption trends
    - Outlier detection
    - Inactive supplies
    - Detect insufficient building clearings
    - Consumption patterns for same tariff accounts
    - Detect incorrect billing invoices

The system can automatically alert the user for various outputs and algo correlations (loss of revenue, increment of energy cost, wrong HEDNO data, investment opportunities, peak detections, energy efficiency opportunities, energy cost forecasts, energy risks, etc)

The system integrates with CORTEX to provide clarity and linguistic reasoning integration to explain algorithmic outputs and KPIs

Value Proposition - why you pay Avokado for these services ->

  • Manage Corporate Energy costs

  • Reduce and hedge Energy Risk from wholesale

  • Create new Revenues Streams in Flexibility markets (DR, Net billing)

AVOS smart AI Storage

Algorithmic service (API) based on RL and optimization (proprietary Avokado technology) to manage and control Prosumer Storage Assets in real-time vs DAM (Inverter, RES Battery, stand-alone Battery) for the Net Billing and for grid arbitrage.

The storage asset engages hourly with the DAM market and the algorithm learns automatically prosumer energy demand habits, gets utility tariffs, forecasts PV production, demand, weather and generates an optimal schedule for the battery vs DAM market, every day (AI planning scheduler with 30mins self-adaptation). It can work with grid charging and with also variable utility pricing

The above algorithmic application in a RES PV system with Battery, under the Net Billing framework or grid charging, speeds up the break-even point of these systems, by accelerating IRRs, under specific assumptions (CAPEX, customer profile, Utility tariff) available for each business case

Also, it works as a hedging smart tool against market and energy price uncertainties, in particular for the B2B and Commercial clients, under the flexibility markets

CORTEX AI Agent

Smart Energy AI Agent to interact with the output of Avokado algorithms and raw data analysis.

The agent interacts with raw data, statistical data and algorithmic outputs and presents to corporate B2B clients answers (under specific prompts, secure connection and GDPR compliance)

Designed to simplify and “humanize” the “last mile” of delivering energy consumption insights to enterprise customers of Protergia.

Leverages a large language model (LLM) powered by advanced cloud infrastructure (Amazon Bedrock).

Uses guided dialogues based on a curated knowledge base.

LLM's responses are grounded in specific information rather than being purely generative.

Powered by Claude LLM and AWS Bedrock

CORTEX can be applied over AVOX or individually through web app

Social media

Area of activity

Energy Efficiency In

Representatives

Vassilis Nikolopoulos

CTO co-founder

Avokado