ProductUpdated on 19 February 2025
AVOX Algorithmic Asset Management platform
About
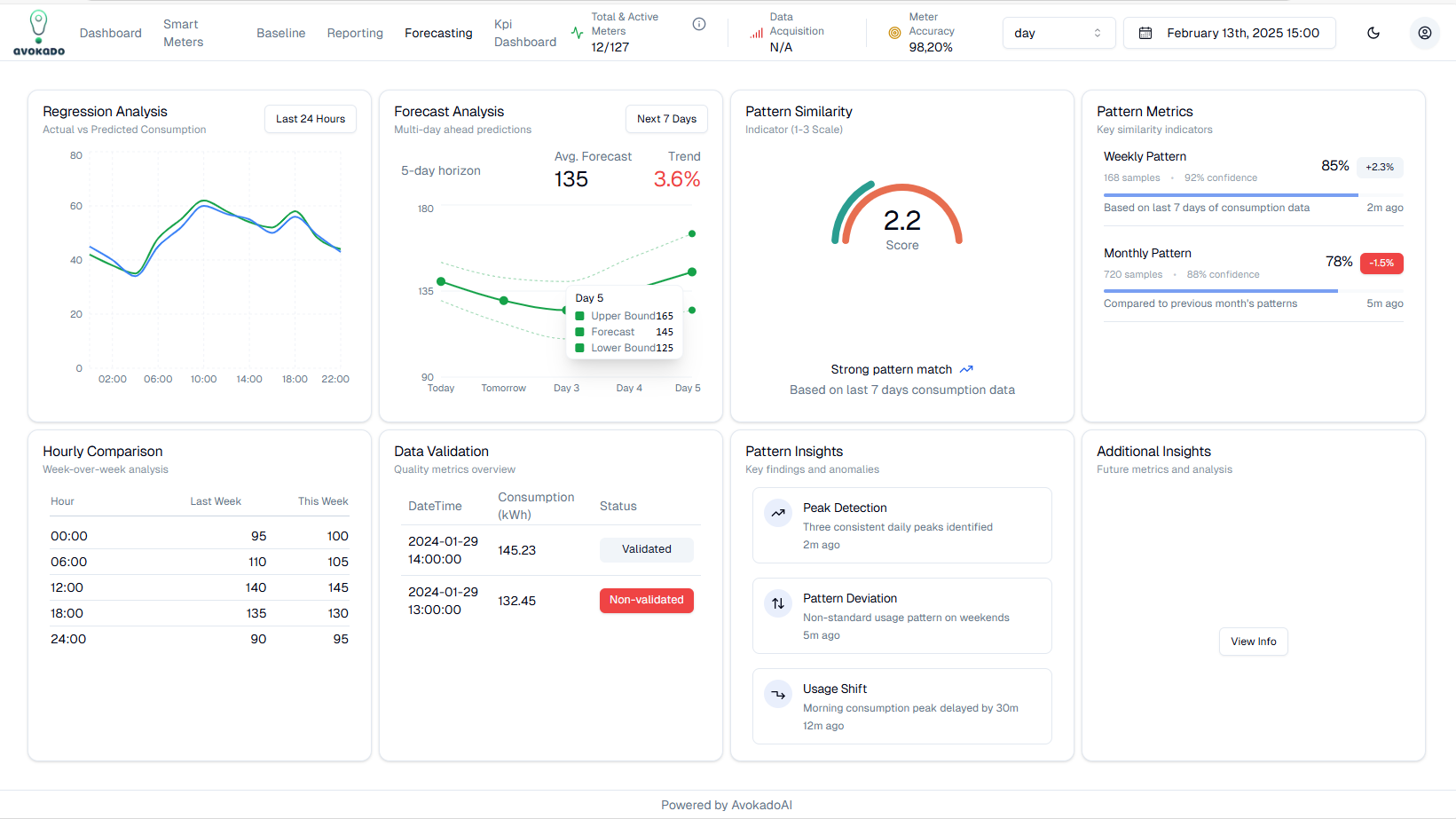
SaaS platform for management and visualization of various Corporate Prosumer Assets (EV, Chargers, Meters, Batteries, PV, Inverters) and Algorithmic KPIs management (Baseline, Forecasting, Regression, HEDNO data integration, Similarity metrics, DAM vs HEDNO vs DEMAND, RES predictions, financial case if scenarios, Energy KPIs, Correlations, Causality)
AVOX is using the powerful AVOKADOAI algorithmic toolbox, with more than 20 algos executing automatically @ the back-end, on HEDNO or AMR data
Algorithms are executed on AWS infra under a strong MLOps framework for relevant auto-tuning and feature engineering
The algorithms are also analyzing asset correlation and provide causality reasoning and various observations, under supervised training
-
Indicated Algos toolbox integrated into AVOX:
- Trend forecasting/regression (residential/business)
- Similarity of consumption patterns
- Energy consumption forecasting (2-5 days ahead)
- Baseline energy models/energy efficiency KPIs
- PV production Forecasting
- Battery storage optimization
- More than 15 variable correlated KPIs (Z score, Δ%, etc) -
Smart cities insights
- Monthly energy consumption comparison
- Consumption trends
- Outlier detection
- Inactive supplies
- Detect insufficient building clearings
- Consumption patterns for same tariff accounts
- Detect incorrect billing invoices
The system can automatically alert the user for various outputs and algo correlations (loss of revenue, increment of energy cost, wrong HEDNO data, investment opportunities, peak detections, energy efficiency opportunities, energy cost forecasts, energy risks, etc)
The system integrates with CORTEX to provide clarity and linguistic reasoning integration to explain algorithmic outputs and KPIs
The System is using AI Agents in the middleware, in between algorithmic output and LLM
The system integrates also many 3rd party data streams (weather, DAM, EnEx, Financial data, local national events, occupancy, etc)
Value Proposition - why you pay Avokado for these SaaS/EdgeAI services ->
-
Manage Corporate Energy costs (Energy OPEX)
-
Reduce and hedge Energy Risk/Uncertainty from wholesale markets-volatilities
-
Create new Revenues Streams in Flexibility markets (DR, Net billing, BESS)
Similar opportunities
Service
AVOS: AI Flexibility - Storage smart algorithmic management API
Vassilis Nikolopoulos
CTO co-founder at Avokado
Athens, Greece
Service
+Sight RES monitoring, forecasting and maintenance suite
- Others
- Development
Christos Timplalexis
Chief Product Officer at Optimems
Thessaloniki, Greece